alldieselservis.ru

形態 要素 分析 エクセル (99) 사진

数据分析报告-阿里云帮助中心

Microsoft Excel Copilotの使い方|初心者でも分かる起動手順と活用例 | Hakky Handbook

全国大中专教材网络采选系统

第3章表格制作与分析Excel2016 | PDF

Goo Chong Tien - Goo Chong Tien added a new photo.

エクセルVBAで分かち書き、単語の頻度分析を行う方法!テキストマイニング、形態素分析 | nujonoa_blog

Pythonライブラリ(形態素解析):janome|KIYO

Excel VBAからMeCabで形態素解析したい時 #mecab - Qiita

Power BI入門介紹,第一次學必看! - Fanlovexcel

澜码科技CEO周健:Agent将如何影响和重塑企业服务市场? - 53AI-AI知识库|企业AI知识库|大模型知识库|AIHub

CC工具箱使用指南:【权属调查表(伊)】_如何批量出权籍调查表-CSDN博客

GenBI 革命性AI 對話式商務分析,讓每個行銷疑問都能立刻獲得答案|線性成長數位|產品介紹|METAMatch AI雲市集|生態圈媒合平台

AIGC内容分享(二):全球大模型技术与应用分析- 百度智能云千帆社区

形態素解析とは?自然言語処理における重要な分析手法 | 株式会社一創

2025爱分析·Agent厂商全景报告:最新版厂商全景地图– 智慧城市行业分析

5分钟了解柱状图的类型及制作教程! - ProcessOn知识社区

hr人事管理系统资讯_软件行业动态-轻流无代码系统

如何高效的做一份有用的竞品分析文档

思维导图模板大全-100张简单漂亮的脑图模板整理_知犀官网

数据分析统计学:入门到精通,一文读懂

数势科技智能分析AI Agent 何以在市场中脱颖而出? - InfoQ

テキストマイニングの基礎知識|3つの手法から活用例までわかりやすく解説|株式会社レトリバ

a16z最新预测:Computer Use让AI Agent像人类一样工作,18个月内效率将超越人类| 人人都是产品经理

如何高效的做一份有用的竞品分析文档

盈亏平衡法分析及其运用EXCEL电子表格计算方法_夸克文档

About

ChatGPT从入门到精通学习路线-CSDN博客

股票技术面——盘口_主级正向波和次级逆向波-CSDN博客

在制品成本的构成要素有哪些?详细解析- 支道博客

读书笔记-《运营之路:数据分析+数据运营+用户增长》 - 知乎

Julius AI - AI平台| AI工具集|AI资讯站

ウイングアーク1st、Excelなど業務現場のデータを収集・加工・可視化する「Dataring」 | IT Leaders

技术体系- SuperMap|超图软件

現場で使えるベストプラクティス】Copilot×Excelで行うデータ分析入門書 | 株式会社パタンナーのプレスリリース

实测5家BI产品,谁是中国的Power BI?-TopMarketing|TopMarketing官方网站

今すぐ使えるかんたん Excelピボットテーブル[Office 2021/2019/Microsoft 365対応版] - TECH PLAY

如何高效的做一份有用的竞品分析文档

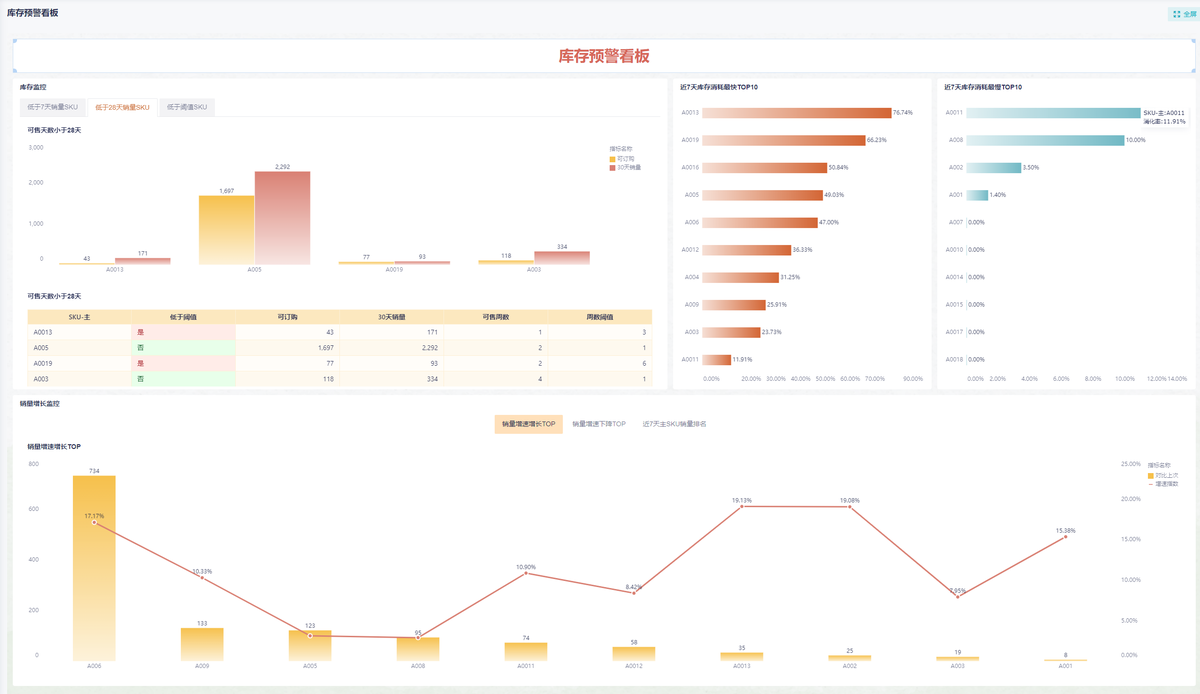
excel库存预警怎么设置?3种方法分享-九数云BI

陈军标|检察数据可视化的探索、应用与创新_上观新闻

EXCEL教程| PDF

クラウド型ノーコードワークフローなら「クエステトラ」 – Questetra BPM Suite

执行分析

テキスト分析を分析する「テキストマイニング」をわかりやすく解説

如何高效的做一份有用的竞品分析文档

不会数据分析?无从下手?一文帮你打开数据分析思路_python_保卫大狮兄-永洪数据分析社区

轻松搞定内容运营,必须掌握的几个秘密! - ProcessOn知识社区

Excel VBA 逆引き大全 600の極意 Microsoft 365/Office 2021/2019/2016/2013対応 - TECH  PLAY

テキスト分析を分析する「テキストマイニング」をわかりやすく解説

DataRhythm(数韵) – 上海逐鹿信息技术有限公司

空间分析计算系统-企业智能时空平台_【最新版】_云商店-华为云

技术体系- SuperMap|超图软件

EXCEL做回测的基本框架_最大回撤vba-CSDN博客

数据分析图表类型及其应用场景- 实践- ljbguanli - 博客园

KAIZODE

素人でもわかるテキストマイニングとは?エクセルでも可能なのか? | TECHTIONARY

新規事業における競合分析のメソッド/進め方【テンプレート付き】 | メソッド | 才流

GPT-2被塞入Excel表格:体积达1.25GB之巨!-太平洋科技

エクセルを使いこなすために知っておくべき機能・関数を紹介 | オンライン研修・人材育成 - Schoo(スクー)法人・企業向けサービス

2025年11月版:AIデータ分析ツール トップ10

Power BI入門介紹,第一次學必看! - Fanlovexcel

Excel選股法:我用一張表,每天早上5分鐘,3步驟選出穩賺股- 森口亮| PDF

跟李锐学Excel数据分析| PDF

データ分析基盤入門:「現場で使える」データ活用の始め方 - FSI Embedded

Excel 2021 応用 Office 2021/Microsoft 365 対応 - TECH PLAY

数据可视化分析》第二版·自序与目录-Tableau喜乐君-敏捷BI布道师

My3D-产品

title 【威裕環球承接澳門公共設施機構倉庫管理系統項目】 威裕環球最近為澳門氹仔公共設施機構實施約4萬平方呎倉庫管理系統(Warehouse  Management System)的數碼轉型,透過人工智能技術全面記錄貨物出入庫流程,提升自動化水平及數據應用效能。 此更新優化倉庫空間運用 ...

什么是鱼骨图?鱼骨图模板合集来啦!_知犀官网

數據解析顧問Bilocation Pro |優智能|產品介紹|METAMatch AI雲市集|生態圈媒合平台

極める。Excel関数 データを自由自在に操る[最強]事典 - TECH PLAY

云端和本地AI Excel工具哪个更安全_sheetnext 的服务控制台-CSDN博客

对比Excel,轻松学习Python数据分析(张俊红) | PDF

エクセル、ワードを用いて無料で分かち書き、単語の頻度分析を行う方法!形態素分析 | nujonoa_blog

データ分析の教科書 最前線のコンサルタントがマクロミルで培った知識と実践方法 - TECH PLAY

数据分析报告-阿里云帮助中心

アンケート調査結果の形態素解析について|分析屋

一圖入魂,資料視覺化實戰| Data Viz 101 : How... | YOTTA友讀——陪你成長的學習夥伴|跨領域線上學習平台

大模型应用的四个关键方向- mdnice 墨滴

Excel 表格的导入与导出

テキストマイニングやり方入門編、実活用例をご紹介 | AI活用・AI導入事例の紹介

轻松搞定内容运营,必须掌握的几个秘密! - ProcessOn知识社区

エクセルを使いこなすために知っておくべき機能・関数を紹介 | オンライン研修・人材育成 - Schoo(スクー)法人・企業向けサービス

空间分析计算系统-企业智能时空平台_【最新版】_云商店-华为云

アンケート調査結果の形態素解析について|分析屋

日付や番号ごとに仕分けよう!ピボットテーブルで分析を効率化する方法(階層構造・グループ化編) | 資格とキャリアのスクール noa

hr人事管理系统资讯_软件行业动态-轻流无代码系统

2万字| 全面剖析需求分析方法论(建议收藏) | 人人都是产品经理

出面とは?出面表の作り方やエクセルの無料テンプレートを紹介|クラフトバンクオフィス

从需求到实施整流程及相关文档模板(附一个案例) - summersolstice - 博客园

クラウド型ノーコードワークフローなら「クエステトラ」 – Questetra BPM Suite

IPA需求分析案例:如何了解用户对产品的需求与期待? | 人人都是产品经理

如何高效的做一份有用的竞品分析文档

技术体系- SuperMap|超图软件

分散分析とは エクセルを使った具体的な分析手順を解説 - 中小企業のデータ分析・活用支援ならKUROCO

AI Agent × AI 數據分析× 智慧決策平台|鎰威科技有限公司|產品介紹|METAMatch AI雲市集|生態圈媒合平台

n8n一键生成验收文档和表格(excel读取任务写入word,excel) - 53AI-AI知识库|企业AI知识库|大模型知识库|AIHub

テキスト分析を分析する「テキストマイニング」をわかりやすく解説

✦ 每天一个用AI提升生产力的小技巧-CSDN博客

20 февраль 0 0
2023 copyright text.